Máy bơm dâng bằng khí nén và Máy bơm va (Bơm TaRan)

MÁY BƠM DÂNG BẰNG KHÍ NÉN.

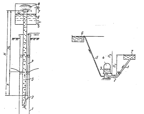
Máy bơm dâng bằng khí nén, còn gọi là bơm sục khí, có thể dâng nước từ các lổ khoan. Loại bơm này được sử dụng rộng rãi hơn cả là bơm nước chứa bùn cát từ các lổ khoan trước khi đặt đặt máy bơm nhúng li tâm, hoặc dâng nước từ lỗ khoan nếu có yêu cầu tách ga khỏi nước. Nguyên tắc hoạt động của bơm này là dùng quy tắc bình thông nhau. Hình 7 - 12, mô tả về cấu tạo của máy bơm sục khí. Khí nén được dẫn theo ống theo ống 4 vào miệng phun 2 vào ống dâng 3. Trong ống 3 nước và khí nén tạo nên hỗn

Bơm sục khí. Bơm nước va.

hợp khí và nước ( nhũ tương ). Hố khoan đầy nước và ống dâng đầy hỗn hợp khí và nước tạo thành những bình thông nhau. Vì tỷ trọng của hỗn hợp nhỏ hơn tỷ trọng nước, do vậy nước đẩy hỗn hợp lên mặt nước, đó cũng chính là nguyên tắc làm việc của loại máy bơm này. Nhũ tương khí nước theo đường ống sẽ được dâng lên độ cao Hdh, nếu :

Trong đó: γ,γhh size 12{γ,γ rSub { size 8{ ital "hh"} } } {}là trọng lượng riêng của nước và của hỗn hợp, N/m3;

h là độ ngập sâu của miệng phun dưới mực nước động, m.

Như vậy có nghĩa là chiều caodâng nước phụ thuộc vào quan hệ tỷ trọng nước, tỷ trọng hỗn hợp khí nước và độ sâu đặt miệng phun.

Khi đạt đến mút ống 3, hỗn hợp sẽ vào bể 6, từ đây khí và nước sẽ được tách ra: phần nước sẽ theo ống 5 đến nơi dùng, còn khí sẽ thải ra ngoài theo ống 7.

Từ ( 7 - 15 ) rút ra được γHHdh=γhhH size 12{γ left (H - H rSub { size 8{ ital "dh"} } right )=γ rSub { size 8{ ital "hh"} } H} {}; ở đây H là độ sâu nhúng của miệng phun, mét. Cũng từ đây biến đổi tiếp, ta có kết quả:

Ở đây K là hệ số nhúng miệng phun, nó nói lên rằng H lớn hơn Hdh bao nhiêu lần. Bảng sau đây cho ta quan hệ giữa K và hiệu suất của bơm nhúng η size 12{η rSub { size 8{ owns } } } {} theo Hdh.

Đầu cuối của ống dâng cần thấp hơn miệng phun từ 3 ... 6 mét.

Tiêu hao cần thiết của không khí goị là suất tiêu hao q( tính bằng m3), để dâng 1 m3 nước với hiệu suất và áp suất khí trời đã cho:

Công thức ( 7 - 17 ) nhận được trên cơ sở phân tích công tiêu hao trên máy nén để nén khí theo chu trình đẳng nhiệt.

Hiệu suất của bơm dâng bằng khí nén tính theo công thức:

Ở đây Q là lưu lượng nước cần bơm lên độ cao Hdh, m3/s. A là năng lượng khí nén ở từ cửa ra miệng phun vào ống nâng, kW. Vậy lượng khí cần thiết để dâng lưu lượng Q trong điều kiện nhiết độ không khí 15 ... 200C là :

Khi nhiệt độ khác 15 ... 200C thì phải nhân thêm hệ số hiệu chỉnh k ( ở vùng trung Á Liên Xô cũ k = 1,2 ).

Áp suất không khí cần cần thiết để nâng được nước là: p = 0,01 ( H - Hdh + ht ), trong đó ht là tổn thất cột áp trong ống dẫn khí ở đoạn từ máy nén khí đến miệng phun, thường ht < 5 m .

Máy bơm dâng bằng khí nén có ưu điểm là đơn giản, an toàn, có khả năng dâng nước từ các hố đứng sâu. Nhưng nhược điểm của nó là hiệu suất rất thấp ( 20 ... 25 % ) và chỉ dâng được nước ở hố sâu, điều này gây nên yêu cầu đặt sâu ống dưới mực nước động.

BƠM NƯỚC VA ( BƠM TA RAN ).

Bơm nước va, đó là loại bơm lợi dụng hiện tượng nước va trong đường ống áp lực để bơm nước. Hình 7 - 13 thể hiện sơ đồ cấu tạo và nguyên lý hoạt động của loại máy bơm này. Để bơm nước từ nguồn 7 lên bể 6 ta đăt thiết bị bơm thấp hơn nguồn 7 một độ cao

không dưới 1 mét và phải tháo qua bơm nước va một lưu lượng lớn hơn lưu lượng cần bơm một vài lần. Trước khi máy bơm nước va làm việc, van trên đường ống cấp nước 1 đóng. Van tháo 2 do sức nặng bản thân hạ xuống và có thể xả nước từ ống cấp ra ngoài, van 3 đóng. Khi mở van trên ống 1, dưới tác dụng của cột nước H1 nước từ nguồn 7 theo ống cấp 1 bắt đầu chảy ra ngoài trời qua van 2 với vận tốc tăng. Dưới tác dụng của áp lực thủy động bên dưới, van 2 được nâng lên làm ngừng dòng nước đang chảy ra ngoài. Vận tốc dòng nước trong ống 1 đột nhiên giảm dẫn đến xuất hiện hiện tượng nước va thủy lực, kéo theo tăng áp đột ngột. Khi áp lực trong ống cung cấp nước vượt quá áp lực trong buồng khí 4, nắp van 3 mở và nước tràn vào. Sau đó dưới tác dụng của áp lực dư, nước từ buồng không khí 4 theo ống đẩy 5 đẩy lên bể 6 với cột nước H2. Áp lực trong ống cung cấp 1 bắt đầu giảm, van đẩy 3 bắt đầu đóng lại, nước từ nguồn theo đường ống 1 lại qua van va đập 2 thoát ra ngoài, và quá trình lại lặp lại từ đầu ... Bơm nước va hoạt động tự động. Để an toàn làm việc của nó chiều dài ống cung cấp nước 1 cần khoàng từ 5 ... 8 lần chiều cao cột nước H1.

Hiệu suất của máy bơm nước va thủy lực:

Trong đó: q là lưu lương của bơm. m3/s, còn Q là lưư lượng công tác, m3/s.

Hiệu suất của máy bơm nước va, lưu lượng q, lưu lượng nước công tác Q và tỷ số H2/H1 có liên quan với nhau theo bảng sau:

Bơm nước va có lưu lượng từ 5 ... 18 l/s và cột nước đến 150 mét.

Trên đây đã trình bày thêm những loại máy bơm thông dụng trong thực tế của nhiều lĩnh vực sản xuất và đời sống, còn nhiều loại bơm khác chưa đề cập đến, người đọc có thể tìm hiểu thêm trong các tài liệu chuyên ngành khi gặp phải ứng dụng của chúng.